Single Cluster Open Source Observability - EKS Auto Mode¶
Architecture¶
The following figure illustrates the architecture of the pattern we will be deploying for Single EKS Cluster Open Source Observability on an EKS Auto Mode Cluster using open source tooling such as AWS Distro for Open Telemetry (ADOT), Amazon Managed Service for Prometheus and Amazon Managed Grafana:

Monitoring Amazon Elastic Kubernetes Service (Amazon EKS) for metrics has two categories: the control plane and the Amazon EKS nodes (with Kubernetes objects). The Amazon EKS control plane consists of control plane nodes that run the Kubernetes software, such as etcd and the Kubernetes API server. To read more on the components of an Amazon EKS cluster, please read the service documentation.
EKS Auto Mode¶
EKS Auto Mode extends AWS management of Kubernetes clusters beyond the cluster itself, to allow AWS to also set up and manage the infrastructure that enables the smooth operation of your workloads. You can delegate key infrastructure decisions and leverage the expertise of AWS for day-to-day operations. Cluster infrastructure managed by AWS includes many Kubernetes capabilities as core components, as opposed to add-ons, such as compute autoscaling, pod and service networking, application load balancing, cluster DNS, block storage, and GPU support.
Objective¶
- Deploys one production grade Amazon EKS Auto Mode cluster.
- Enables Control Plane logging.
- AWS Distro For OpenTelemetry Operator and Collector for Metrics and Traces
- Logs with AWS for FluentBit
- Installs Grafana Operator to add AWS data sources and create Grafana Dashboards to Amazon Managed Grafana.
- Installs FluxCD to perform GitOps sync of a Git Repo to EKS Cluster. We will use this later for creating Grafana Dashboards and AWS datasources to Amazon Managed Grafana. You can also use your own GitRepo to sync your own Grafana resources such as Dashboards, Datasources etc. Please check our One observability module - GitOps with Amazon Managed Grafana to learn more about this.
- Installs External Secrets Operator to retrieve and Sync the Grafana API keys.
- Amazon Managed Grafana Dashboard and data source
- Alerts and recording rules with Amazon Managed Service for Prometheus
Prerequisites:¶
Ensure that you have installed the following tools on your machine.
Deploying¶
- Clone your forked repository
git clone https://github.com/aws-observability/cdk-aws-observability-accelerator.git
- Install the AWS CDK Toolkit globally on your machine using
npm install -g aws-cdk
- Amazon Managed Grafana workspace: To visualize metrics collected, you need an Amazon Managed Grafana workspace. If you have an existing workspace, create an environment variable as described below. To create a new workspace, visit our supporting example for Grafana
Note
For the URL https://g-xyz.grafana-workspace.us-east-1.amazonaws.com, the workspace ID would be g-xyz
export AWS_REGION=<YOUR AWS REGION>
export COA_AMG_WORKSPACE_ID=g-xxx
export COA_AMG_ENDPOINT_URL=https://g-xyz.grafana-workspace.us-east-1.amazonaws.com
Warning
Setting up environment variables COA_AMG_ENDPOINT_URL and AWS_REGION is mandatory for successful execution of this pattern.
- GRAFANA API KEY: Amazon Managed Grafana provides a control plane API for generating Grafana API keys or Service Account Tokens.
# IMPORTANT NOTE: skip this command if you already have a service token
GRAFANA_SA_ID=$(aws grafana create-workspace-service-account \
--workspace-id $COA_AMG_WORKSPACE_ID \
--grafana-role ADMIN \
--name cdk-accelerator-eks \
--query 'id' \
--output text)
# creates a new token
export AMG_API_KEY=$(aws grafana create-workspace-service-account-token \
--workspace-id $COA_AMG_WORKSPACE_ID \
--name "grafana-operator-key" \
--seconds-to-live 432000 \
--service-account-id $GRAFANA_SA_ID \
--query 'serviceAccountToken.key' \
--output text)
export AMG_API_KEY=$(aws grafana create-workspace-api-key \
--key-name "grafana-operator-key" \
--key-role "ADMIN" \
--seconds-to-live 432000 \
--workspace-id $COA_AMG_WORKSPACE_ID \
--query key \
--output text)
- AWS SSM Parameter Store for GRAFANA API KEY: Update the Grafana API key secret in AWS SSM Parameter Store using the above new Grafana API key. This will be referenced by Grafana Operator deployment of our solution to access Amazon Managed Grafana from Amazon EKS Cluster
aws ssm put-parameter --name "/cdk-accelerator/grafana-api-key" \
--type "SecureString" \
--value $AMG_API_KEY \
--region $AWS_REGION
-
Install project dependencies by running
npm installin the main folder of this cloned repository. -
The actual settings for dashboard urls are expected to be specified in the CDK context. Generically it is inside the cdk.json file of the current directory or in
~/.cdk.jsonin your home directory.
Example settings: Update the context in cdk.json file located in cdk-eks-blueprints-patterns directory
"context": {
"fluxRepository": {
"name": "grafana-dashboards",
"namespace": "grafana-operator",
"repository": {
"repoUrl": "https://github.com/aws-observability/aws-observability-accelerator",
"name": "grafana-dashboards",
"targetRevision": "main",
"path": "./artifacts/grafana-operator-manifests/eks/infrastructure"
},
"values": {
"GRAFANA_CLUSTER_DASH_URL" : "https://raw.githubusercontent.com/aws-observability/aws-observability-accelerator/main/artifacts/grafana-dashboards/eks/infrastructure/cluster.json",
"GRAFANA_KUBELET_DASH_URL" : "https://raw.githubusercontent.com/aws-observability/aws-observability-accelerator/main/artifacts/grafana-dashboards/eks/infrastructure/kubelet.json",
"GRAFANA_NSWRKLDS_DASH_URL" : "https://raw.githubusercontent.com/aws-observability/aws-observability-accelerator/main/artifacts/grafana-dashboards/eks/infrastructure/namespace-workloads.json",
"GRAFANA_NODEEXP_DASH_URL" : "https://raw.githubusercontent.com/aws-observability/aws-observability-accelerator/main/artifacts/grafana-dashboards/eks/infrastructure/nodeexporter-nodes.json",
"GRAFANA_NODES_DASH_URL" : "https://raw.githubusercontent.com/aws-observability/aws-observability-accelerator/main/artifacts/grafana-dashboards/eks/infrastructure/nodes.json",
"GRAFANA_WORKLOADS_DASH_URL" : "https://raw.githubusercontent.com/aws-observability/aws-observability-accelerator/main/artifacts/grafana-dashboards/eks/infrastructure/workloads.json",
"GRAFANA_KSH_DASH_URL" : "https://raw.githubusercontent.com/aws-observability/aws-observability-accelerator/main/artifacts/grafana-dashboards/eks/infrastructure/ksh.json",
"GRAFANA_KCM_DASH_URL" : "https://raw.githubusercontent.com/aws-observability/aws-observability-accelerator/main/artifacts/grafana-dashboards/eks/infrastructure/kcm.json"
},
"kustomizations": [
{
"kustomizationPath": "./artifacts/grafana-operator-manifests/eks/infrastructure"
}
]
},
}
- Once all pre-requisites are set you are ready to deploy the pipeline. Run the following command from the root of this repository to deploy the pipeline stack:
make build
make pattern single-new-eks-automode-opensource-observability deploy
Note: This will take 20+ minutes to deploy
Verify the resources¶
Run update-kubeconfig command. You should be able to get the command from CDK output message.
aws eks update-kubeconfig --name single-new-eks-automode-opensource-observability-accelerator --region <your region> --role-arn arn:aws:iam::xxxxxxxxx:role/single-new-eks-automode-o-singleneweksautomodeopens-82N8N3BMJYYI
Let’s verify the resources created by steps above.
kubectl get nodes -o wide
NAME STATUS ROLES AGE VERSION INTERNAL-IP EXTERNAL-IP OS-IMAGE KERNEL-VERSION CONTAINER-RUNTIME
i-05d9409ef2d7a31e5 Ready <none> 129m v1.33.4-eks-e386d34 10.0.2.98 3.147.48.44 Bottlerocket (EKS Auto, Standard) 2025.11.1 (aws-k8s-1.33-standard) 6.12.53 containerd://1.7.28+bottlerocket
Next, lets verify the namespaces in the cluster:
kubectl get ns # Output shows all namespace
Output:
NAME STATUS AGE
cert-manager Active 2d1h
default Active 2d1h
external-secrets Active 2d1h
flux-system Active 2d1h
grafana-operator Active 2d1h
kube-node-lease Active 2d1h
kube-public Active 2d1h
kube-system Active 2d1h
opentelemetry-operator-system Active 2d1h
prometheus-node-exporter Active 2d1h
Next, lets verify all resources of grafana-operator namespace:
kubectl get all --namespace=grafana-operator
Output:
NAME READY STATUS RESTARTS AGE
pod/grafana-operator-5c9d65bbb9-h9wq2 1/1 Running 0 132m
NAME TYPE CLUSTER-IP EXTERNAL-IP PORT(S) AGE
service/grafana-operator-metrics-service ClusterIP 172.20.241.65 <none> 9090/TCP,8888/TCP 132m
NAME READY UP-TO-DATE AVAILABLE AGE
deployment.apps/grafana-operator 1/1 1 1 132m
NAME DESIRED CURRENT READY AGE
replicaset.apps/grafana-operator-5c9d65bbb9 1 1 1 132m
Visualization¶
1. Grafana dashboards¶
Login to your Grafana workspace and navigate to the Dashboards panel. You should see a list of dashboards under the Observability Accelerator Dashboards

Open the Cluster dashboard and you should be able to view its visualization as shown below :

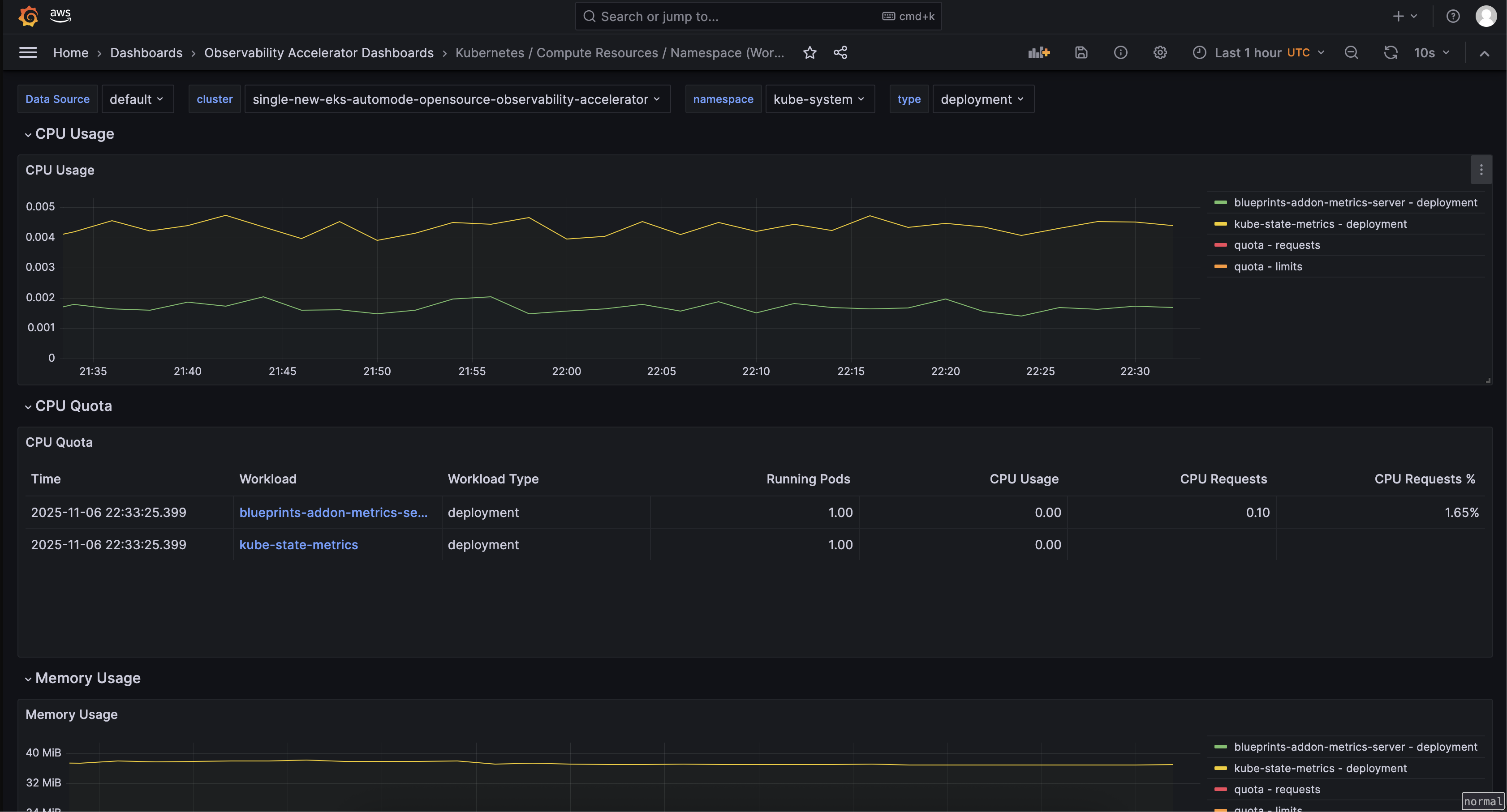
Open the Namespace (Workloads) dashboard and you should be able to view its visualization as shown below :

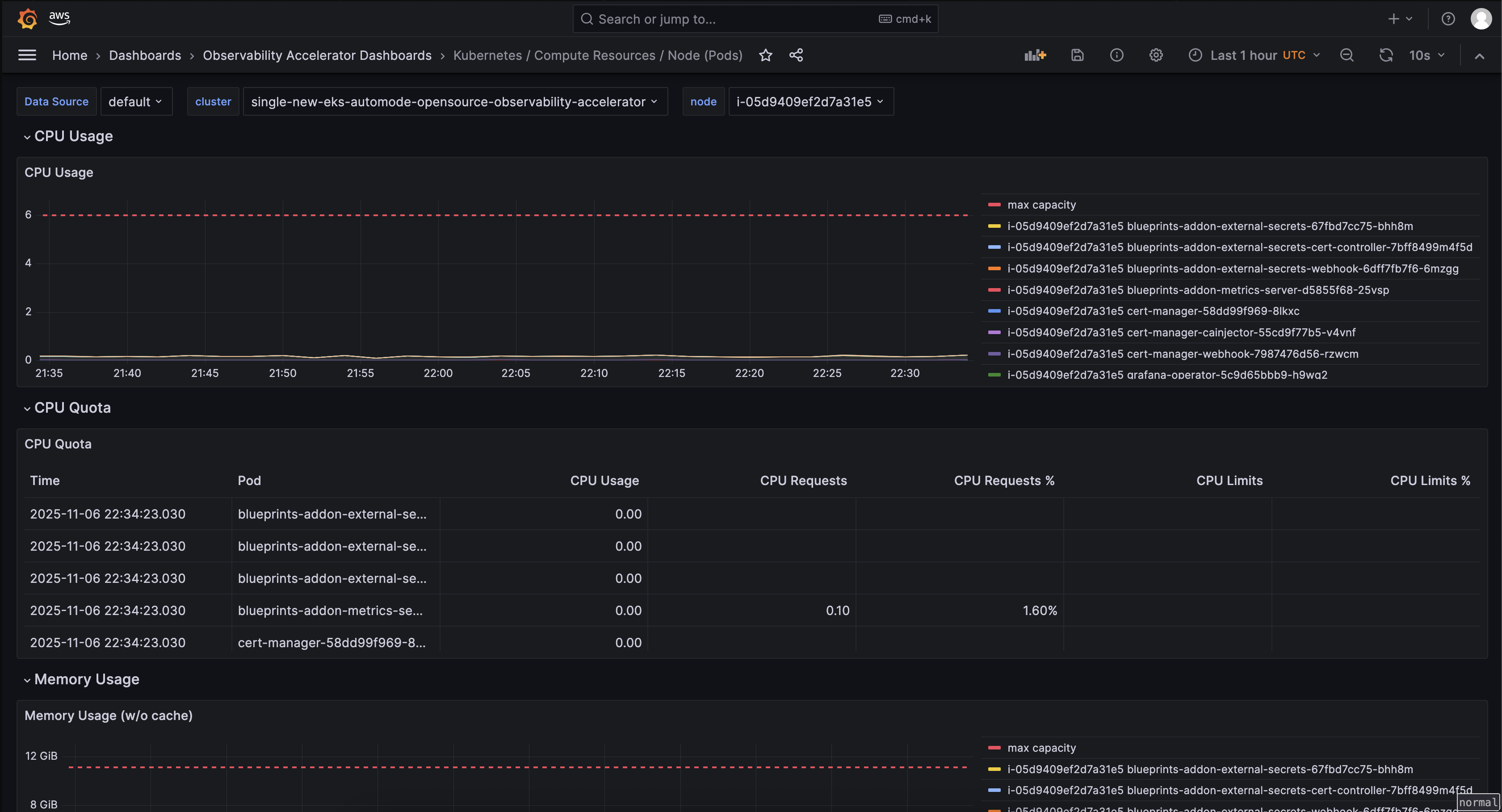
Open the Node (Pods) dashboard and you should be able to view its visualization as shown below :

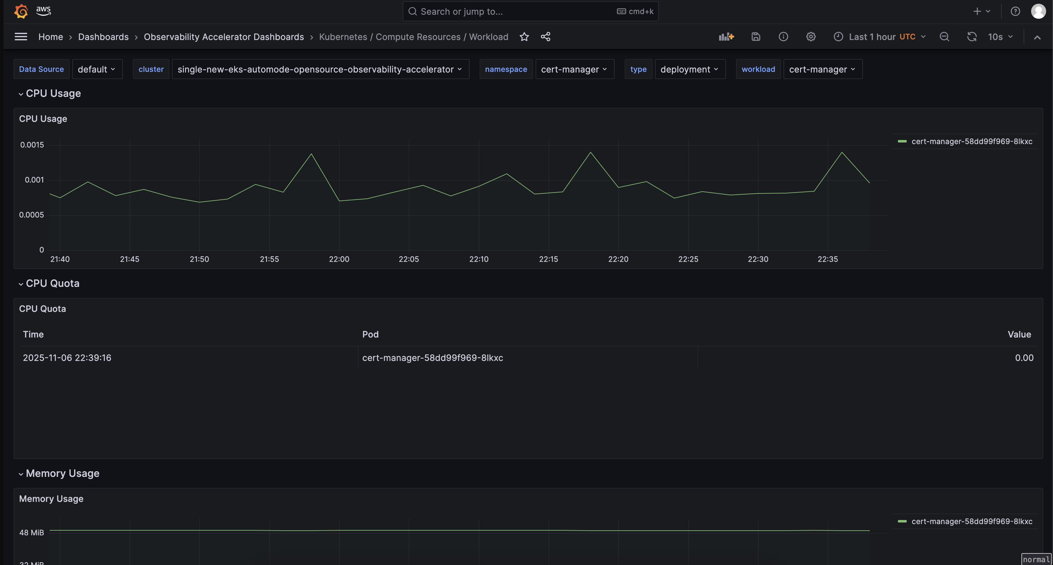
Open the Workload dashboard and you should be able to view its visualization as shown below :

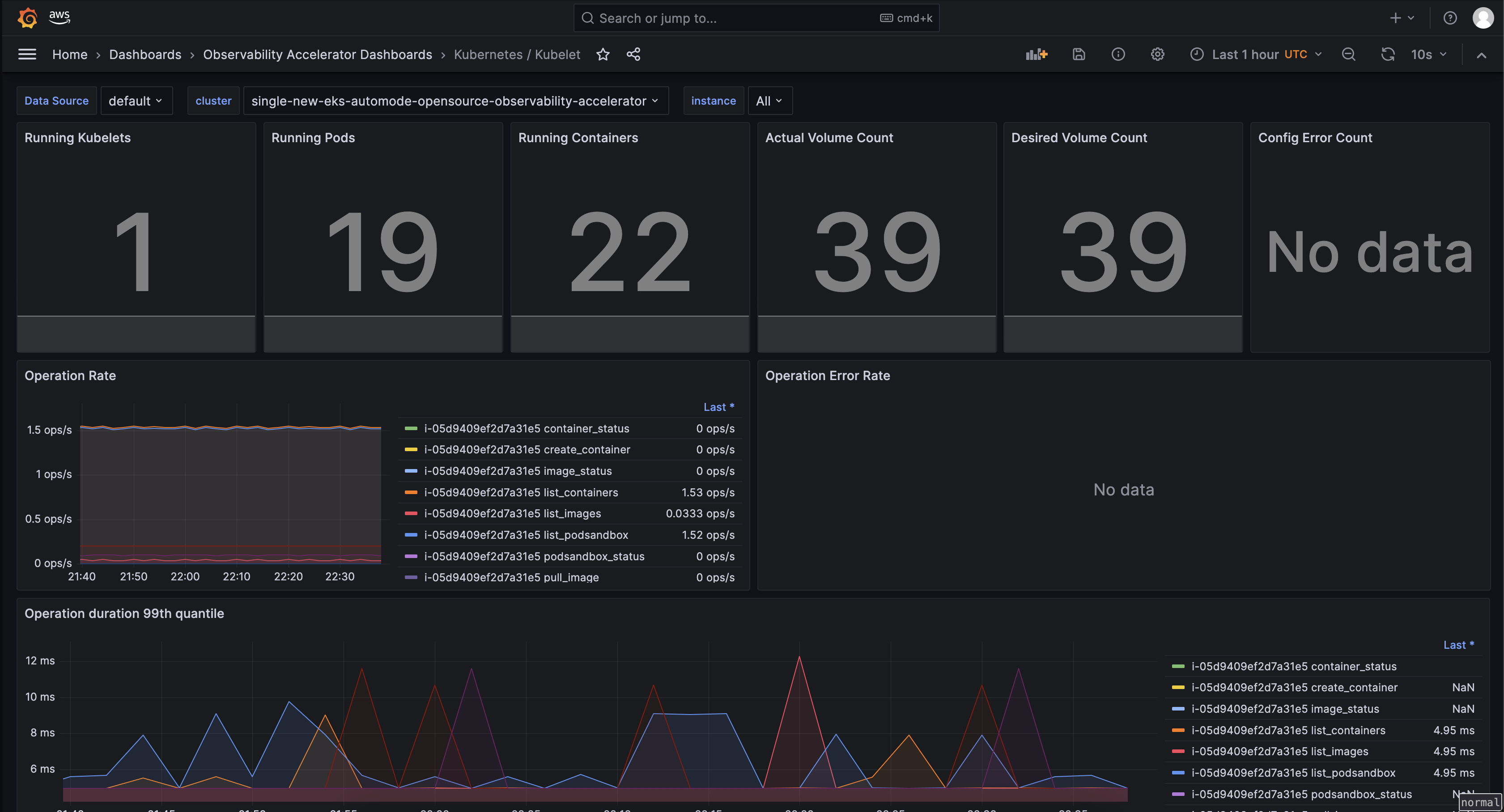
Open the Kubelet dashboard and you should be able to view its visualization as shown below :

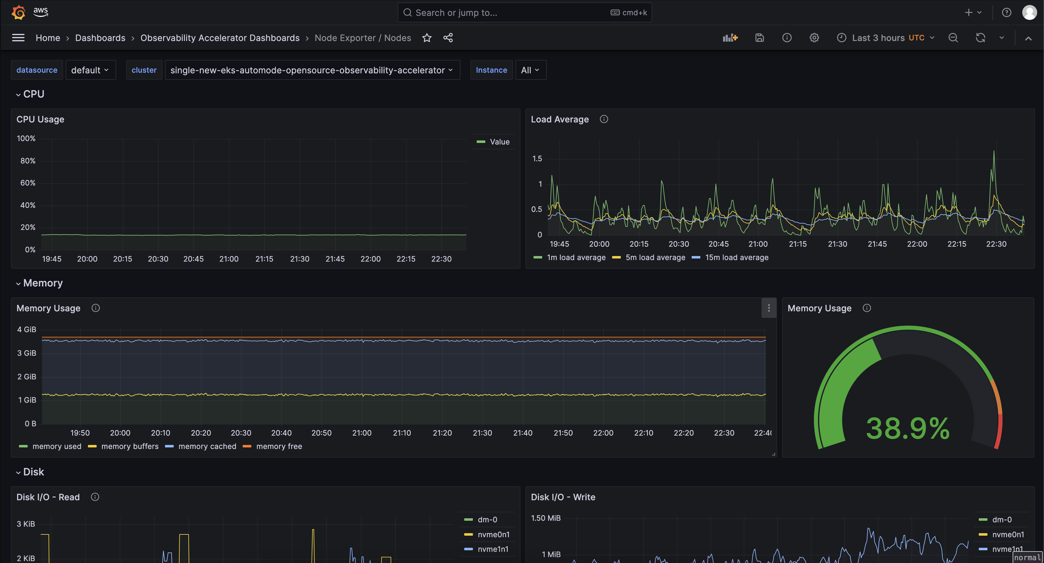
Open the Nodes dashboard and you should be able to view its visualization as shown below :

Open the EKS Scheduler dashboard and you should be able to view its visualization as shown below :

Open the EKS Control Manager dashboard and you should be able to view its visualization as shown below :

From the cluster to view all dashboards as Kubernetes objects, run:
kubectl get grafanadashboards -A
NAMESPACE NAME AGE
grafana-operator cluster-grafanadashboard 138m
grafana-operator java-grafanadashboard 143m
grafana-operator kubelet-grafanadashboard 13h
grafana-operator namespace-workloads-grafanadashboard 13h
grafana-operator nginx-grafanadashboard 134m
grafana-operator node-exporter-grafanadashboard 13h
grafana-operator nodes-grafanadashboard 13h
grafana-operator workloads-grafanadashboard 13h
You can inspect more details per dashboard using this command
kubectl describe grafanadashboards cluster-grafanadashboard -n grafana-operator
Grafana Operator and Flux always work together to synchronize your dashboards with Git. If you delete your dashboards by accident, they will be re-provisioned automatically.
Viewing Logs¶
Refer to the "Using CloudWatch Logs as a data source in Grafana" section in Logging.
Teardown¶
You can teardown the whole CDK stack with the following command:
make pattern single-new-eks-automode-opensource-observability destroy
Troubleshooting¶
1. Grafana dashboards missing or Grafana API key expired¶
In case you don't see the grafana dashboards in your Amazon Managed Grafana console, check on the logs on your grafana operator pod using the below command :
kubectl get pods -n grafana-operator
Output:
NAME READY STATUS RESTARTS AGE
grafana-operator-866d4446bb-nqq5c 1/1 Running 0 3h17m
kubectl logs grafana-operator-866d4446bb-nqq5c -n grafana-operator
Output:
1.6857285045556655e+09 ERROR error reconciling datasource {"controller": "grafanadatasource", "controllerGroup": "grafana.integreatly.org", "controllerKind": "GrafanaDatasource", "GrafanaDatasource": {"name":"grafanadatasource-sample-amp","namespace":"grafana-operator"}, "namespace": "grafana-operator", "name": "grafanadatasource-sample-amp", "reconcileID": "72cfd60c-a255-44a1-bfbd-88b0cbc4f90c", "datasource": "grafanadatasource-sample-amp", "grafana": "external-grafana", "error": "status: 401, body: {\"message\":\"Expired API key\"}\n"}
github.com/grafana-operator/grafana-operator/controllers.(*GrafanaDatasourceReconciler).Reconcile
If you observe, the the above grafana-api-key error in the logs, your grafana API key is expired. Please use the operational procedure to update your grafana-api-key :
- First, lets create a new Grafana API key.
# IMPORTANT NOTE: skip this command if you already have a service token
GRAFANA_SA_ID=$(aws grafana create-workspace-service-account \
--workspace-id $COA_AMG_WORKSPACE_ID \
--grafana-role ADMIN \
--name cdk-accelerator-eks \
--query 'id' \
--output text)
# creates a new token
export GO_AMG_API_KEY=$(aws grafana create-workspace-service-account-token \
--workspace-id $COA_AMG_WORKSPACE_ID \
-name "grafana-operator-key" \
--seconds-to-live 432000 \
--service-account-id $GRAFANA_SA_ID \
--query 'serviceAccountToken.key' \
--output text)
export GO_AMG_API_KEY=$(aws grafana create-workspace-api-key \
--key-name "grafana-operator-key" \
--key-role "ADMIN" \
--seconds-to-live 432000 \
--workspace-id $COA_AMG_WORKSPACE_ID \
--query key \
--output text)
- Finally, update the Grafana API key secret in AWS SSM Parameter Store using the above new Grafana API key:
export API_KEY_SECRET_NAME="grafana-api-key"
aws ssm put-parameter --name "/cdk-accelerator/grafana-api-key" \
--type "SecureString" \
--value $AMG_API_KEY \
--region $AWS_REGION \
--overwrite
- If the issue persists, you can force the synchronization by deleting the
externalsecretKubernetes object.
kubectl delete externalsecret/external-secrets-sm -n grafana-operator